

时间:
来源:
所属分类:
咨询热线:180 5366 8711 王经理
产品名称:新农村污水治理设备
建设美丽乡村,是促进农村经济社会科学发展、提升农民生活品质、加快城乡一体化进程、建设幸福新农村的重大举措,是推进新农村建设和生态文明建设的主要抓手。
农村的污水主要来自农家的厕所冲洗水、厨房洗涤水、洗衣机排水、淋浴排水及其他排水。近年来,农村生活污水处理工艺各异,但都是各单元处理技术的不同组合。农村污水处理实用技术包括化粪池、污水净化沼气池、普通曝气池、序批式生物反应器、氧化沟、生物接触氧化池、人工湿地、土地处理和生态塘等。
农村生活污水来源多且分散,建议遵循雨污分流原则。雨水通过管道或排水沟单独收集,然后直接排入生态系统进行处理或灌溉农田等。生活污水的收集和预处理,建议保留化粪池或村民门口附近的坑塘。化粪池不仅可以起到收集污水的作用,同时还可以通过微生物新陈代谢作用除去部分有机质。
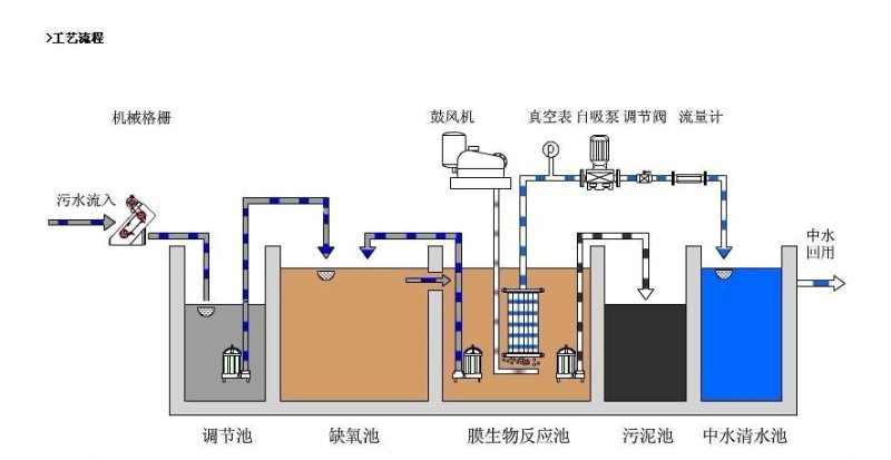
新农村污水治理设备一般采用AO²工艺的智能MBR地埋式一体化设备,该MBR地埋式污水处理设备在处理有机物的同时,还能有效处理氮磷等营养化物质。将农村污水中的有机物以及氮磷等营养物质处理效果较好,产生的少量污泥还可以做肥料。设备运行程序简单,自动化程度较高,不需要专人操作维护。
工艺流程(仅供参考)
详情敬请咨询:山东广聚环保设备有限公司
王经理:180 5366 8711
